Built for BRF board members

Making waste data visible clear useful actionable meaningful for housing boards

BRF board members currently have no easy way to see how their building sorts waste. We bridge that gap — turning Sortrace's raw camera data into dashboards, trends, and reports that any board can understand and act on.

The Problem

Waste data exists — but it never reaches those who can act on it

Sortrace already equips waste collection trucks with AI-powered cameras that analyse how each household sorts its garbage. That raw data, however, never reaches BRF boards — the very people responsible for improving sorting in their buildings.

Data without context

Sorting statistics exist but are presented as raw numbers and exports that board members have neither the time nor the tools to interpret meaningfully.

No visual overview

Without charts, trend lines, and material breakdowns, boards cannot see where sorting is failing, how it compares to previous periods, or which materials cause the most problems.

Manual reporting burden

Preparing reports for board meetings and resident communication is time-consuming, done from scratch each time, with no standardised format or template to rely on.

No guidance on next steps

Even when boards can see the numbers, they often lack practical advice on what to actually do about them — especially for the worst-performing materials and containers.

Our Solution

A clear dashboard that turns sorting data into board-ready insights

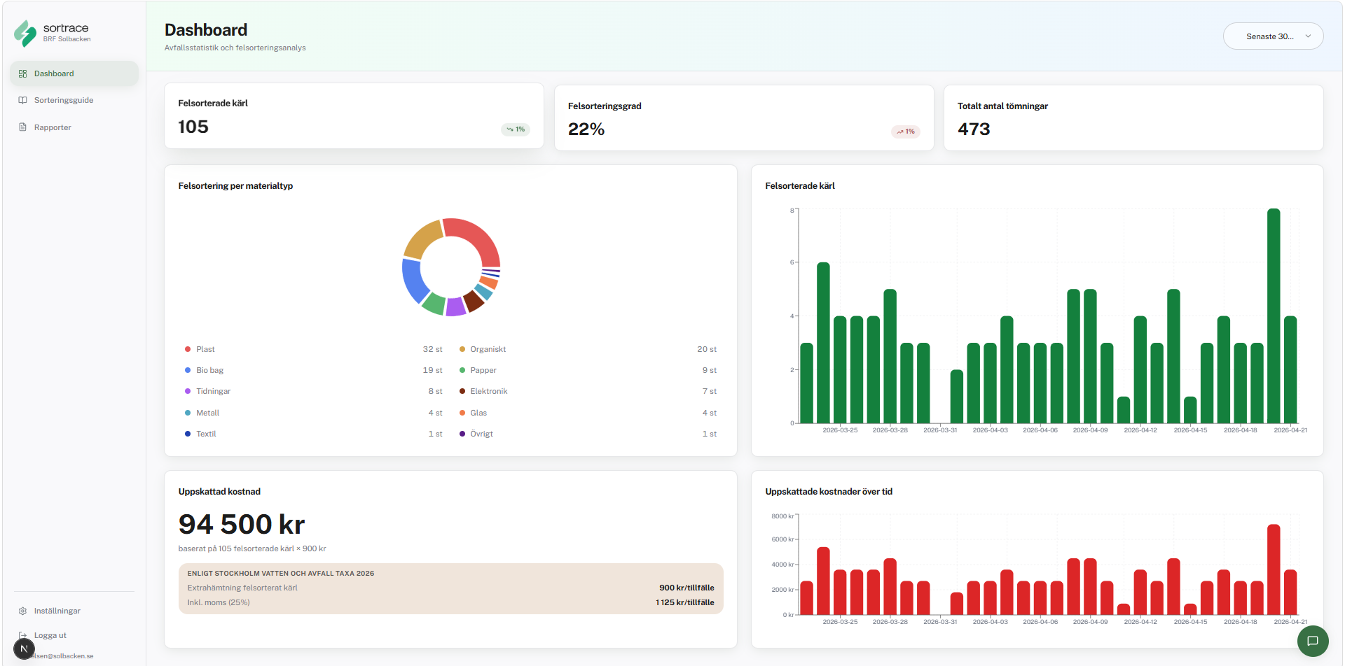
Our dashboard gives BRF boards an instant overview of their building's sorting performance — miss-sorting rate, total pickups analysed, material breakdowns, and estimated extra costs, all updated automatically and presented without any technical setup.

Trend charts show how sorting behaviour changes over time, and a material breakdown highlights exactly where problems occur — from plastic and food waste to paper and electronics. Each association sees only its own data through a secure login.

Sortrace BRF dashboard showing waste sorting statistics
Core Features

Everything a BRF board needs — nothing it doesn't

Secure Login & BRF Isolation

Board members sign in with email and password. Row-level security in the database ensures every association sees only its own data — fully GDPR compliant from day one.

Dashboard with KPIs & Charts

Miss-sorting rate, total pickups analysed, trend lines over time, and a material breakdown — all at a glance. Filter by date range, material type, or container.

Sorting Guide & Personalised Tips

A built-in guide explains proper sorting per material type. The dashboard also surfaces personalised tips that highlight the specific materials where the BRF underperforms most.

PDF & CSV Report Export

Generate board-ready reports with KPIs, charts, and material breakdowns. Choose the time period — monthly, quarterly, or yearly — and export in one click, ready for the next board meeting.

AI Chatbot

Ask questions in plain language. The assistant is grounded in the BRF's actual sorting data and national sorting regulations, so answers are specific and actionable rather than generic.

Technology Stack

Built on a modern, production-ready foundation

The application is architected for real-world deployment. A data abstraction layer allows development against realistic seed data and a seamless swap to the live Sortrace API later without rewriting the application.

Next.js 16
App Router · TypeScript · Server Components
React
Component-based UI · Reusable stateful views · Fast rendering
Tailwind + shadcn/ui
Accessible, composable UI components
About This Project

A student project built for a real startup — with real-world impact

This application is developed as an external project in collaboration with Sortrace, a Swedish AI startup redefining how waste sorting data is collected and understood. The project is part of course II1305 at KTH Royal Institute of Technology, where Civil Engineering students in Information Technology design and build real software products together with industry partners. Our goal is to bridge the gap between data collection and data understanding — giving BRF boards the tools to make their buildings greener and more sustainable.

External Partner
Sortrace
AI waste analytics startup · Sweden
Academic Institution
KTH Royal Institute
of Technology
Civil Engineering · Information Technology
Student Team
Group Ersmark
Course II1305 · Spring 2026
 Course II1305 — Project in Information Technology  ·  KTH  ·  Spring 2026
Dev Log

Day-by-day progress

13
Apr
Day 1
Dev
Today, we created the project website and began working on the web application. Since we currently do not have access to the required data, we integrated an AI solution to help move development forward. This allows us to continue building and testing key features while waiting for data access.
14
Apr
Day 2
Dev
Today, we created an AI popup icon, implemented international support for the AI, added local storage for AI conversations, finalized the project website, and refined the UI design.
15
Apr
Day 3
Dev
Today we prepared the demo presentation, updated the project website, added smooth animations to the AI chat popup, created a personalized sorting guide, and improved the overall UI design.
16
Apr
Day 4
Dev
We reviewed and reflected on the week's work and gave a presentation for the project.
20
Apr
Day 5
Dev
We planned the following week's work, refined the product backlog, and had a meeting with the CEO of Sortrace.
21
Apr
Day 6
Dev
Today we updated the "Our Solution" tab and implemented a new tab for storing images of mis-sortings. We also created loading skeletons for the dashboard to improve the user experience. The pie chart was made clickable, allowing users to navigate directly to the relevant material in the personal sorting guide. Additionally, we implemented a language setting for Swedish and English and started developing the landing page. Finally, we improved the overall report structure and design.
Contact the Team

Get in touch with the development team

Have questions about the project, want to learn more, or are interested in a collaboration? Reach out to any member of Group Ersmark directly.

FK
Filip Kehl
Product Owner
fkehl@kth.se
CW
Casper Waller
Scrum Master
cwaller@kth.se
ML
Michael Leniker
Developer
mleniker@kth.se
LL
Lewi Långdal Lidman
Developer
lewi@kth.se
JS
Jonas Sedig
Developer
jonsed@kth.se
AG
Abdurrahman Giumale
Developer
agiumale@kth.se
LU
Ludvig Leijel
Developer
lleijel@kth.se